Connecting Databend With Grafana
What is Grafana?
The open-source platform for monitoring and observability.
Grafana allows you to query, visualize, alert on and understand your metrics no matter where they are stored. Create, explore, and share dashboards with your team and foster a data-driven culture.
-- From Grafana Project
Grafana
Create a Databend User
Connect to Databend server with BendSQL:
❯ bendsql connect
Connected to Databend on Host: localhost
Version: DatabendQuery v0.9.46-nightly-67b0fe6(rust-1.68.0-nightly-2023-02-22T03:47:09.491571Z)
❯ bendsql query
Connected with driver databend (DatabendQuery v0.9.46-nightly-67b0fe6(rust-1.68.0-nightly-2023-02-22T03:47:09.491571Z))
Type "help" for help.
dd:root@localhost/default=>
Create a user:
CREATE USER grafana IDENTIFIED BY 'grafana_password';
Grant privileges for the user:
GRANT SELECT ON *.* TO grafana;
See also How To Create User.
Install Grafana
Please refer Grafana Installation
Install Grafana Datasource Plugin
- Go to grafana plugin page: https://grafana.yourdomain.com/plugins. 
- Search for - Altinity plugin for ClickHouse, click install.
- Go to grafana datasource page: https://grafana.yourdomain.com/datasources. 
- Click - Add data source, select previously installed source type- Altinity plugin for ClickHouse.
- Configure the datasource: - Necessary fields: - HTTP -> URLYour databend query clickhouse endpoint, for example:- http://localhost:8124
- Auth -> Basic authenabled
- Basic Auth Details -> User, Passwordpreviously created grafana user
- Additional -> Use POST method to send queriesenabled
 tip- For Databend Cloud users, use the endpoint in - connect, for example:- https://tnxxx--small-xxx.ch.aws-us-east-2.default.databend.com

- click Save & Testto verify datasource working.
Graphing with Databend
Here we use an existing nginx.access_logs as an example:
CREATE TABLE `access_logs` (
  `timestamp` TIMESTAMP,
  `client` VARCHAR,
  `method` VARCHAR,
  `path` VARCHAR,
  `protocol` VARCHAR,
  `status` INT,
  `size` INT,
  `referrer` VARCHAR,
  `agent` VARCHAR,
  `request` VARCHAR
);
- Create a new dashboard with a new panel, select the Datasource created in previous step. 
- Select - FROMwith database & table and click- Go to Query:

- Input the query with some template variables: - SELECT
 (to_int64(timestamp) div 1000000 div $interval * $interval) * 1000 as t, status,
 count() as qps
 FROM $table
 WHERE timestamp >= to_datetime($from) AND timestamp <= to_datetime($to)
 GROUP BY t, status
 ORDER BY ttip- You can click - Show Helpfor available macros, some frequently used are:- $intervalreplaced with selected "Group by time interval" value (as a number of seconds)
- $tablereplaced with selected table name from Query Builder
- $fromreplaced with (timestamp with ms)/1000 value of UI selected "Time Range:From"
- $toreplaced with (timestamp with ms)/1000 value of UI selected "Time Range:To"
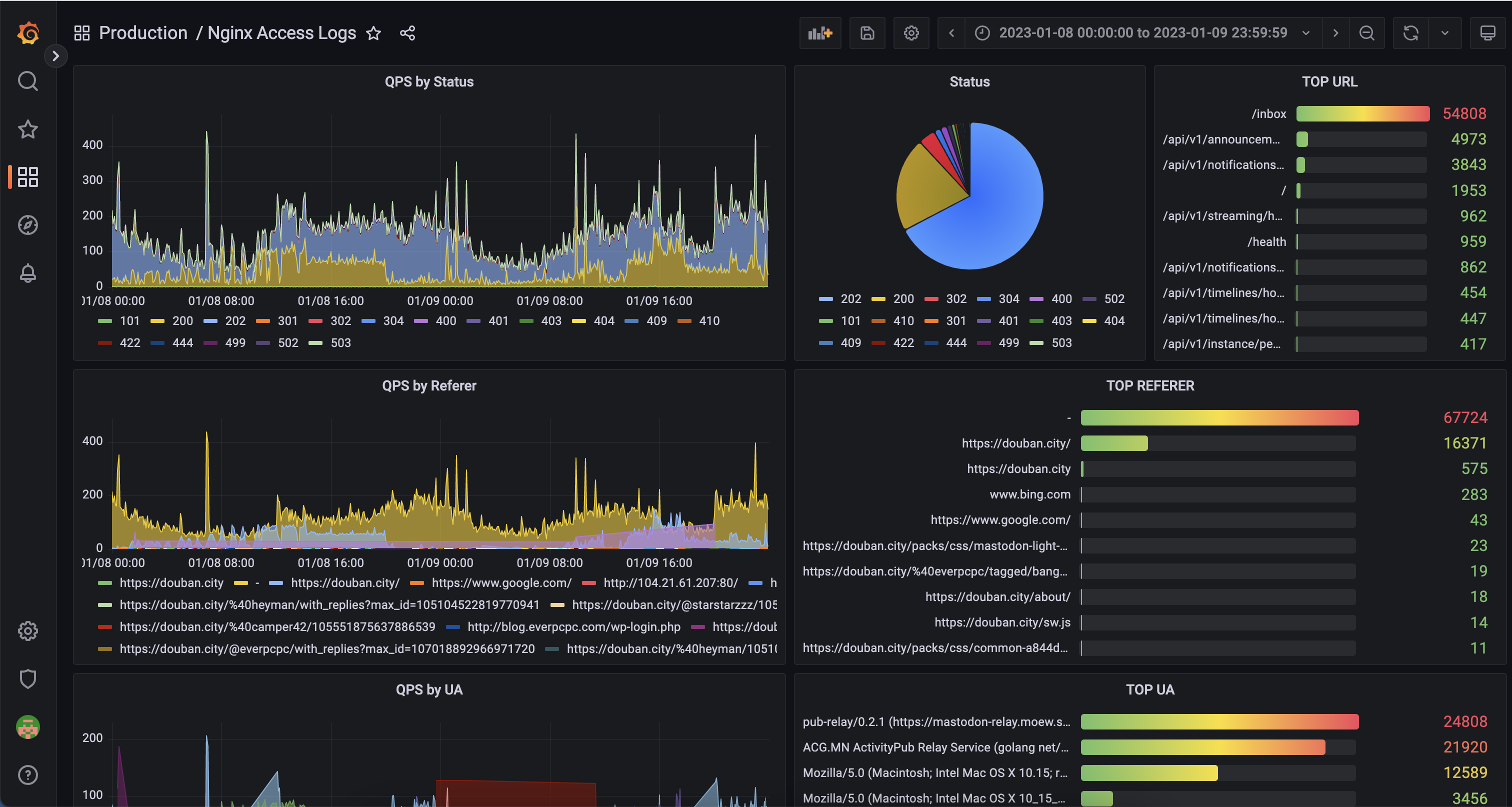
 - Then you should be able to see the graph showing: 

Adding more panels with this step, we could then have an example dashboard:
